Dashboard

This document contains user manual on how the WAF dashboard can be used to analyse various attack vectors

Prophaze WAF Dashboard
Prophaze WAF Dashboard Graph
Prophaze WAF Dashboard Traffic

Event Dashboard contains views related to.

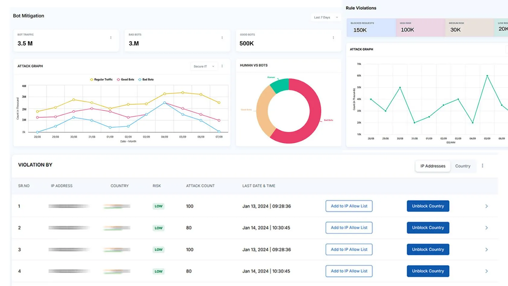
Number of Attacks Blocked

Total traffic request per day

Number of rules triggered

Server health check

Attack Percentage

Total Bandwidth size

Geo Attack Distribution

Attack Types and Density of each attacks

Quick traffic Analyze Graph for both Attacks and the entire traffic

There is a WAF on off functionality in the navigation bar. By enabling the button, WAF will be in active mode and website is protected from bad actors.

Each of the Dashboard module is covered in the next section.